OCCT 12.1.3 Final Portable — это мощная программа для проведения синтетических тестов стабильности работы компьютера. Она предназначена для диагностики и оценки производительности системных компонентов, таких как процессор, оперативная память и видеокарта, позволяя выявлять возможные сбои и нестабильность работы.
Обзор программы
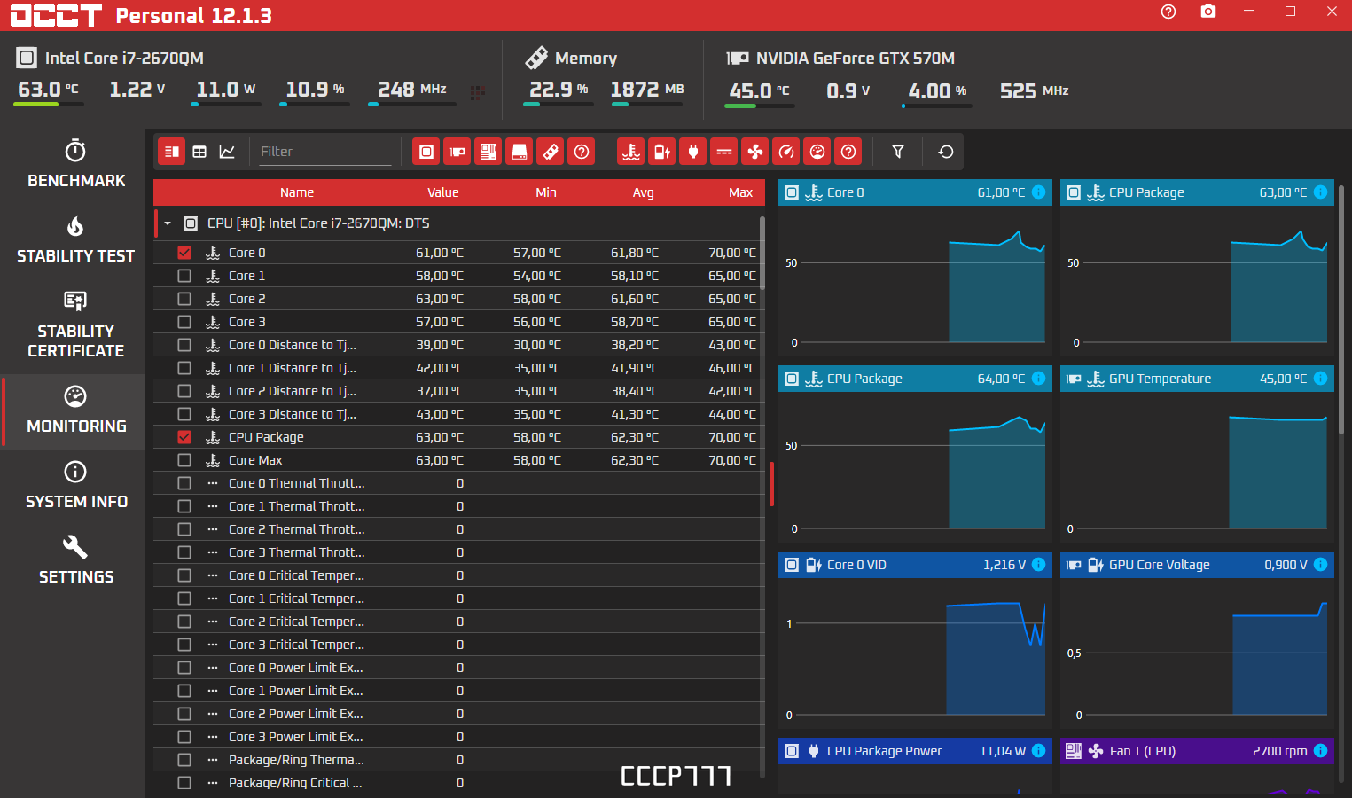
OCCT Perestroika предоставляет пользователю инструменты для всесторонней проверки системных компонентов в условиях высокой нагрузки. Программа обладает расширенными возможностями для тестирования и мониторинга, а также имеет удобный интерфейс и поддержку современных технологий.
Основные функции и возможности:
- Проведение стресс-тестов процессора, памяти и видеокарты для выявления стабильности системы
- Автоматическое и ручное настройка сложности тестовых сценариев
- Отображение результатов в виде графиков для анализа работы компонентов
- Поддержка современных многоядерных процессоров и последних версий Windows
- Интеграция с сторонними программами мониторинга, такими как SpeedFan и AIDA64
Особенности и преимущества:
В таблице ниже приведены ключевые характеристики программы, которые выделяют её среди аналогов.
| Версия | Язык интерфейса | Лечение/Активация | Репакер/Сборщик |
|---|---|---|---|
| 12.1.3 | Английский | не требуется | repack-by-7997 |
OCCT 12.1.3 Final Portable скачать торрент
Обратите внимание, что антивирусные программы иногда могут реагировать на кряки и активаторы, используемые для обхода защиты программ. Это ложные срабатывания, и не стоит их бояться. В большинстве случаев они не представляют опасности для системы, а использование программы в легальной и безопасной форме рекомендуется для диагностики вашего ПК.
OCCT 12.1.3 — это надежный инструмент для тестирования стабильности системы, который подойдет как для профессиональных специалистов, так и для любителей. Рекомендуется использовать его для проверки систем перед разгонными экспериментами или после внесения аппаратных изменений, чтобы убедиться в их стабильной работе.









